i
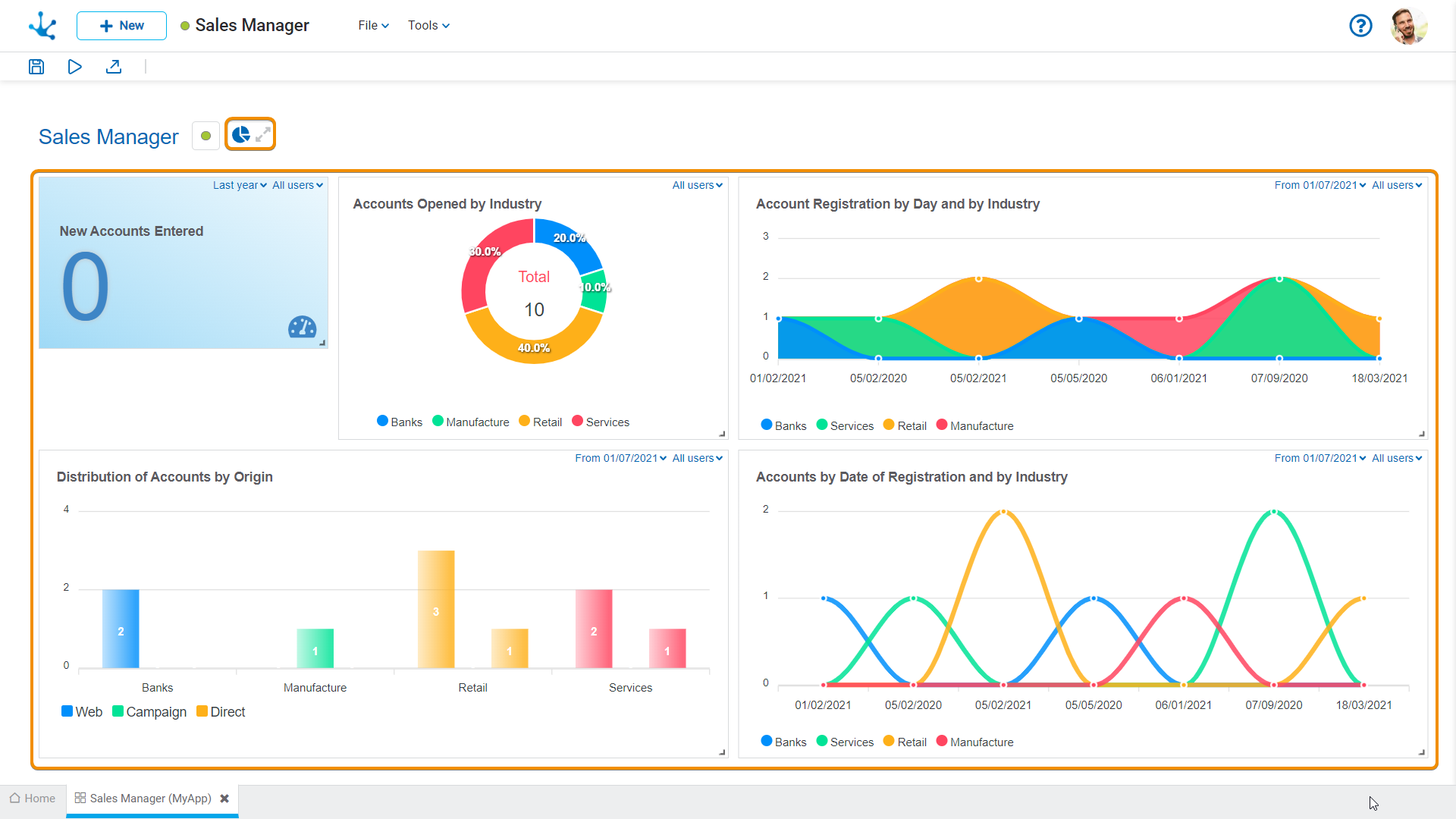
Graphic Modeling Area
The graphic modeling area is the space where the different widgets that make up the dashboard are dragged.

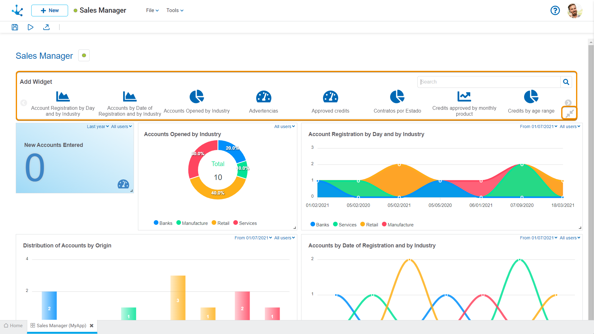
Operations
Displays the gallery of published widgets on which the user has permission. For each widget its name is visualized as well as its icon.
The “Search” option, in the gallery allows to filter widgets by the entered text.

Closes the widgets gallery.
Modify Widgets
The modifications that can be applied on the widgets of a dashboard, have impact only in the visualization of such dashboard.
•Modify the widgets size. In order to secure the suitable display, each widget is assigned a minimum size to respect.
•Modify the location of the widgets in the dashboard area.
•Change user filters.
•Change date filters.
•Delete dashboard widget.
Operations modify size and modify location are done with the "Drag and Drop" facility.